Fütterungscontrolling
Nachdem die Laborproben (Analysen aus dem Sano Labor werden automatisch in MyDairyS integriert) und Futterrationen eingepflegt sind, erfolgt im 'Fütterungscontrolling' die Verknüpfung aus Fütterungsdaten und Leistungsdaten.
-
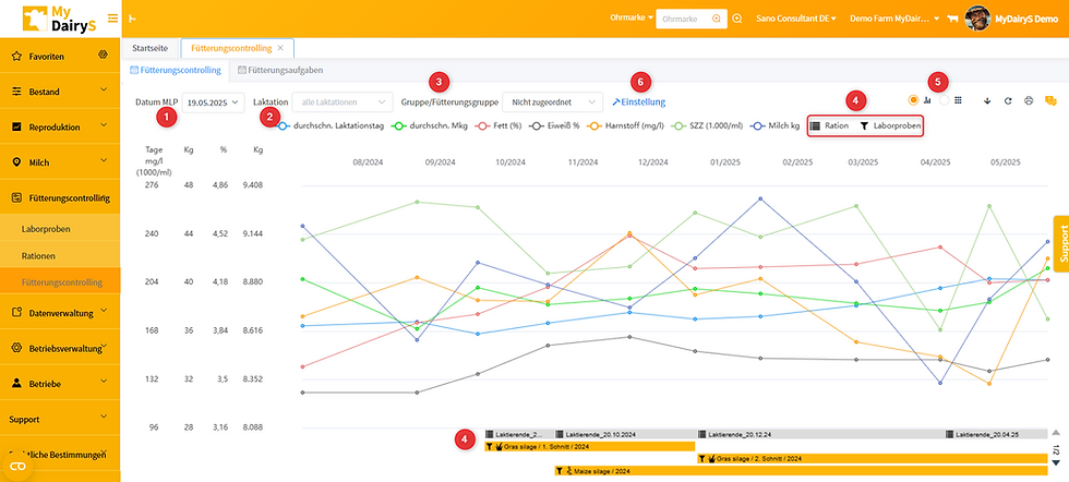
Über 'Datum MLP' erfolgt die Auswahl des Bezugs-MLP-Datums (1)
-
Über 'Laktation' (2) kann die Auswahl aller laktierenden Tiere ('alle Laktationen') oder nach Laktationen getrennt gewählt werden. Zweiteres ist nur dann sinnvoll, wenn auch Futterrationen entsprechend zugeteilt sind. Bitte beachten: Es ist sinnvoll zunächst die Futterration der Tiere, die am Anfang der Laktation stehen, einzulesen. Denn der Einfluss von Managementmaßnahmen im ersten Laktationsdrittel hat die größte Auswirkung auf die Leistungsentwicklung
-
'Gruppe/Fütterungsgruppe': (3) Auswahl 'Alle': alle Daten aller angelegten Fütterungsgruppen werden angezeigt; 'nicht zugeordnet': alle Daten der Tiere, die keiner Fütterungsgruppe zugeordnet sind, werden angezeigt; Generell sind alle Tiere zunächst der Gruppe 'nicht zugeordnet' zugeteilt. Bitte Beachten: Erstellung einer Fütterungsgruppe erfolgt im Menüpunkt 'Betriebsverwaltung'
-
Erst bei Auswahl einer Gruppe/Fütterungsgruppe erfolgt die Möglichkeit zur Auswahl der zugeordneten Futterrationen bzw. Futteranalysen. Wenn keine Fütterungsgruppe erstellt wurde, bitte hier 'nicht zugeordnet' auswählen.
-
Die Rationen und Laboranalysen erscheinen unterhalb der Graphen und können durch anklicken (4) ein- oder ausgeblendet werden. Bitte Beachten: Es werden maximal 3 Futteranalysen gleichzeitig angezeigt. Weitere Futteranalysen können über den Pfeil nach unten angezeigt werden (rechter unterer Bildschirmrand)
-
Mit Klick auf die hinterlegte Futterration, kann eine Futterration als pdf heruntergeladen werden
-
Mit Klick auf die hinterlegte Futteranalyse, werden die Analyseparameter angezeigt, über Klick auf Detailansicht erfolgt die Weiterleitung an das Untermenü Laborproben.
-
Die Ansicht kann graphisch oder tabellarisch erfolgen (5)
-
Änderung der Darstellung der Mouse-over Funktion: Bei (6) Einstellungen: 'Probenparameter': Auswahl der angezeigten Futterprobenparameter beim Bewegen des Pfeils über die Grafik; 'Parameter': Auswahl der angezeigten Rationsparameter bei der Mouse-over-Funktion in der Grafik

-
Die ausgewählten Probenparameter werden beim Mouse-over angezeigt (hier: MLP 17.10.24 Fütterung der Gras- und Maissilage), wenn die Silagen zur jeweiligen MLP gefüttert wurden. Das bedeutet, unter 'Fütterungsaufgaben' muss der Fütterungszeitraum zuerst eingestellt werden (analoges Vorgehen für die gefütterten Rationen) Bitte beachten: Es können bis zu 9 Parameter pro Laboranalyse gleichzeitig im Mouse-over angezeigt werden.
-
Die graphische Anzeige stellt 7 verschiedene Merkmale der MLP dar. Die dazugehörigen Einheiten sind am linken Rand der Grafik zu sehen. Durch anklicken in der oberen Leiste können einzelne Merkmale für die Darstellung zu- oder abgewählt werden. Das vereinfacht die Darstellung wenn nur ein Merkmal (z.B. durchschn. Mkg) betrachtet werden soll

Fütterungsaufgabe
-
Das Ziel ist die Kombination von Fütterungsdaten mit MLP-Daten. dadurch kann der Einfluss der Fütterung direkt in Verbindung mit den MLP-Daten gebracht werden.
-
Mit 'kopieren' (1) kann die Ration / Silage in einer neuen Zeile erneut erstellt werden und einer anderen Fütterungsgruppe / einem anderen Datum (z.B. wenn die Silage mit einer zeitlichen Unterbrechung erneut gefüttert wird) zugeordnet werden
-
Unter 'löschen' (2) wird nur die ausgewählte Kopie gelöscht, bzw die Zuordnung (zu einer Gruppe/ einem Datum), nicht die eigentliche Ration oder Laborprobe, diese können nur unter 'Fütterungscontrolling'- 'Laborproben' / 'Ration' gelöscht und hinzugefügt werden
-
In der Grafik sind Laborproben und Rationen nur sichtbar, wenn ein Startdatum (3) vergeben wurde
-
Einer Fütterungsgruppe kann nur eine Ration zugeordnet sein. Rationen können mehreren Fütterungsgruppen zugeordnet sein. Dann wird die Ration kopiert (1) um einer weiteren Fütterungsgruppe zugeordnet.
-
Bemerkungen können unter 'Notizen' (4) gemacht werden, diese werden im Mouse-over angezeigt
-
Ist die Funktion 'Erinnerung' (5) eingeschaltet, wird der User an die Zuweisung von Rationen& Analysen zu Start- und Endzeitpunkten sowie der Fütterungsgruppe erinnert
